中国汽车工程师之家--聚集了汽车行业80%专业人士 

论坛口号:知无不言,言无不尽!QQ:542334618 

本站手机访问:直接在浏览器中输入本站域名即可 

  • 1841查看
  • 2回复

润滑系的构造与维修PPT

[复制链接]


该用户从未签到

发表于 30-6-2008 12:22:05 | 显示全部楼层 |阅读模式

汽车零部件采购、销售通信录       填写你的培训需求,我们帮你找      招募汽车专业培训老师


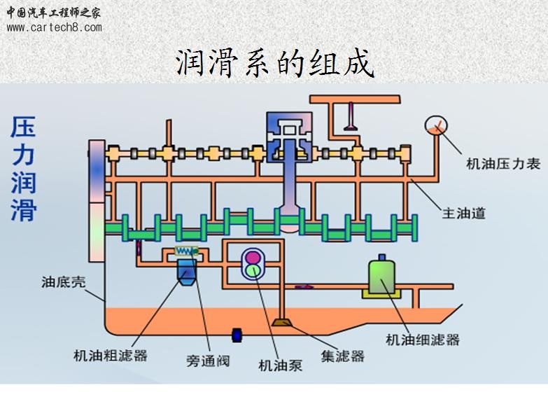
润滑系的构造与维修

共16张
1.jpg
2.jpg

润滑系的构造与维修.rar

192 KB, 下载次数: 76, 下载积分: 积分 -1



该用户从未签到

发表于 14-10-2008 10:36:06 | 显示全部楼层
谢谢,顶年个


该用户从未签到

发表于 14-10-2008 20:46:34 | 显示全部楼层
谢谢,顶顶

快速发帖

您需要登录后才可以回帖 登录 | 注册

本版积分规则

QQ|手机版|小黑屋|Archiver|汽车工程师之家 ( 渝ICP备18012993号-1 )

GMT+8, 22-3-2026 18:18 , Processed in 0.473706 second(s), 39 queries .

Powered by Discuz! X3.5

© 2001-2013 Comsenz Inc.